By Maarten Buis
September 25, 2025
Is your IBM QRadar instance overwhelmed by web application firewall (WAF) alerts, or worse, have you throttled them back, potentially missing critical application-layer threats? You're not alone. Many Security Operations Centers (SOCs) struggle with the noise-to-signal ratio from perimeter tools, leaving a dangerous blindspot around the very applications driving the business. This lack of deep visibility hinders accurate threat assessment and slows down response times.
Enter the new integration between Contrast Application Detection and Response (ADR) and IBM QRadar SIEM. This isn't just another log source; it's about embedding precise, real-time application and application programming interface (API) threat intelligence directly into your QRadar workflows, transforming how you detect and respond to application risk.
Traditional security tools often provide ambiguous alerts lacking the application-level context needed for efficient investigation — e.g., “Is that potential SQL injection alert from the WAF a real threat exploiting a vulnerability, or just noise?” Without insight into the application's actual behavior and code execution, it's incredibly difficult to tell. This forces SOC analysts to spend valuable time chasing ghosts or risk missing genuine attacks targeting critical applications and APIs. QRadar is powerful, but its effectiveness relies on the quality and context of the data it receives.
By instrumenting applications at runtime, Contrast ADR gains deep visibility into actual code execution and data flow. This internal context allows it to accurately identify threats like obfuscated injection attacks or business logic abuse that lack clear signatures or network patterns detectable by perimeter tools.
Unlike perimeter tools that rely on signatures or pattern matching, Contrast understands the application's structure and data flow, enabling it to identify sophisticated attacks, including zero days, with minimal false positives.
Our new integration seamlessly pipes this high-fidelity Application Security (AppSec) telemetry directly into IBM QRadar SIEM. This empowers QRadar's correlation engine and your SOC team by:

Integration of Contrast ADR's application visibility into IBM QRadar is designed for seamless operation. Security findings stream directly from Contrast to QRadar over HTTPS, ensuring real-time delivery of critical alerts. Upon arrival, a purpose-built Device Support Module (DSM) parses this rich event data, intelligently mapping crucial details — attack types, targeted applications, exploit outcomes (Blocked/Exploited) — to relevant QRadar properties and QRadar Identifiers (QIDs). This accurate normalization ensures Contrast alerts immediately integrate with your existing correlation rules, searches and dashboards.
Crucially, the event data sent to QRadar is fully enriched, containing the same depth of detail you see within the Contrast platform, including stack traces and request information. While the alert in QRadar provides comprehensive context for investigation, a direct link back to the specific event in the Contrast UI is also included. This allows analysts to instantly pivot to Contrast not just for additional viewing, but primarily to take immediate action, such as activating a compensating control rule to protect the application from similar future attacks. Ultimately, this combination empowers you to wield QRadar's full analytical power — from Ariel Query Language (AQL) threat hunting to sophisticated rule correlation — on accurate, actionable AppSec intelligence.
Imagine your QRadar console lighting up not with ambiguous WAF alerts, but with accurate exploits detected by Contrast ADR.
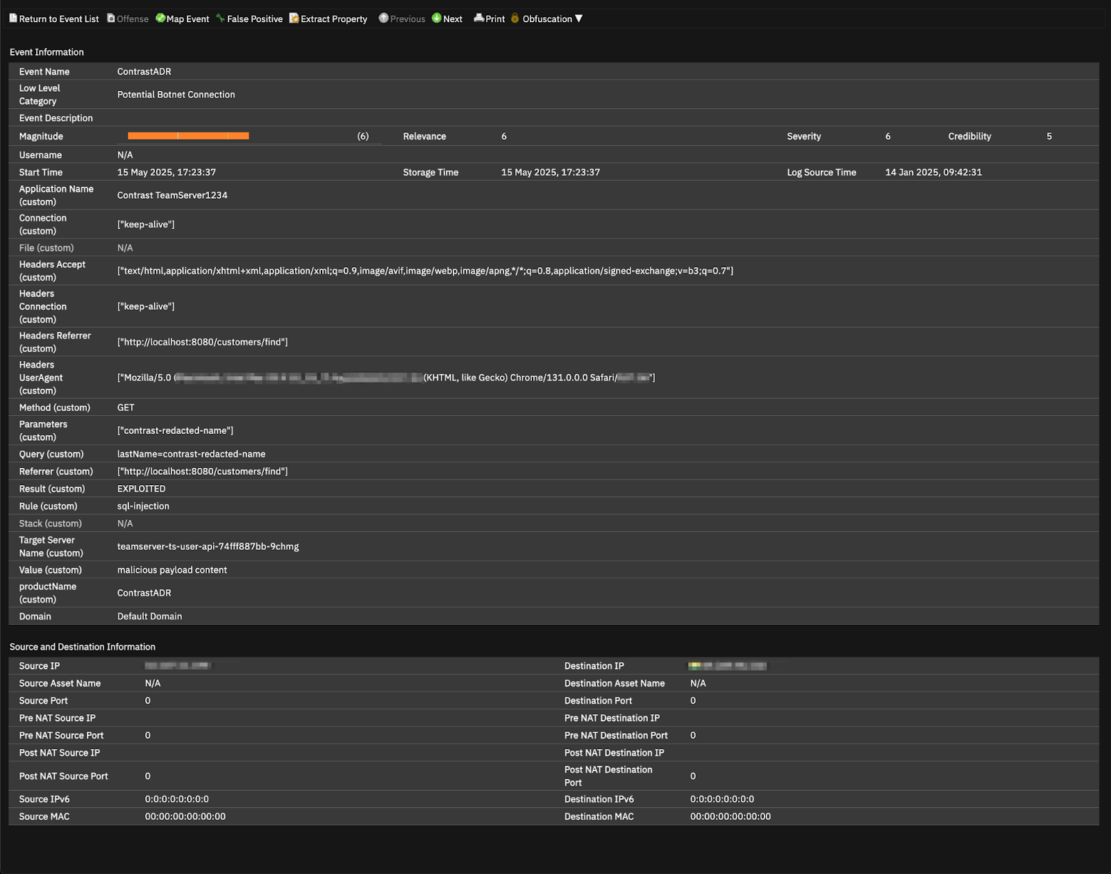
Let's look at how an SQL injection attack appears in QRadar, enriched by Contrast ADR:

Take a look at the screenshot. From this Contrast ADR event within QRadar, we can quickly see:
Integrating Contrast ADR fundamentally enhances common SOC use cases within QRadar:

Stop guessing when it comes to application security alerts. Empower your SOC with the ground truth from within your applications and gain the visibility needed to defend against modern threats effectively. Visit the IBM Application Exchange to download the Contrast ADR integration and bring clear, actionable intelligence into your QRadar workflows today.
Maarten Buis serves as Sr. Product Marketing Manager at Contrast Security. He translates complex application security capabilities into clear advantages for SecOps professionals, helping them fortify their defenses and honor their commitment to upholding that trust.
Get the latest content from Contrast directly to your mailbox. By subscribing, you will stay up to date with all the latest and greatest from Contrast.